Bienvenue chez Water Wizard

Surveillez et analysez la qualité de l'eau avec simplicité et efficacité.

Notre logiciel fournit des outils complets pour la surveillance, l'extraction de données et les analyses avancées de la qualité de l'eau. Grâce à notre interface intuitive et à nos fonctionnalités puissantes, la gestion des analyses n'a jamais été aussi simple.

Découvrez notre logiciel en action


Pourquoi Choisir Notre Logiciel ?

Notre logiciel propose des outils complets pour la surveillance et l'analyse de la qualité de l'eau. Grâce à des fonctionnalités telles que la collecte de données, des analyses avancées et des rapports simplifiés, vous pouvez garantir un contrôle optimal de la qualité de vos réseau d'eau.


Fonctionnalités Clés

Données qualité deau

Lecture simplifiée de données

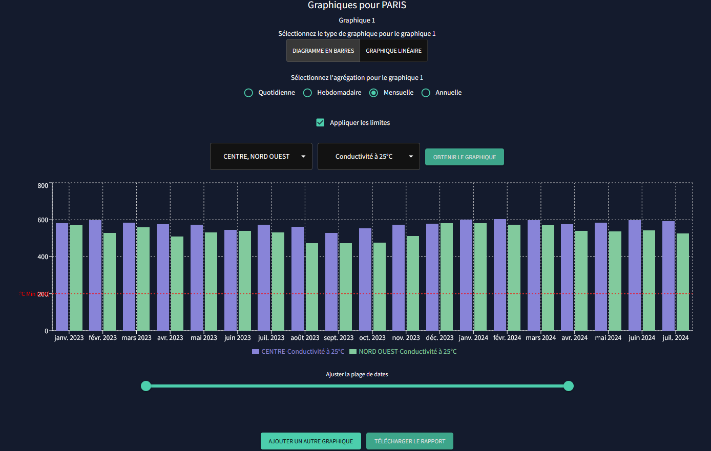
Notre logiciel fournit une interface organisée d'analyse des paramètres physico-chimiques et bactériens de l'eau, vous permettant de surveiller les conditions au fur et à mesure de leur évolution. Le système signale toute anomalie ou déviation par rapport aux niveaux normaux.

Analyses Avancées

Extraction et Analyse de Données

Générez des rapports détaillés et analysez les données historiques pour identifier les tendances et les modèles. Personnalisez la sélection des paramètres issus de différentes catégories et effectuez des calculs instantanés sur des périodes de temps configurables. Notre logiciel vous permet d'extraire les données pertinentes et de les analyser en temps réel, facilitant une prise de décision rapide et informée. Adaptez vos analyses en fonction de vos besoins spécifiques pour obtenir des résultats précis et exploitables.

Rapports Faciles

Graphiques et Visualisations

Créez des graphiques et des courbes détaillés illustrant les tendances de la qualité de l'eau au fil du temps. Nos outils intuitifs simplifient la génération et la personnalisation des visualisations, garantissant une présentation claire et efficace de vos données. Exportez les graphiques dans divers formats pour les intégrer à vos présentations et rapports.